Data Observability

Get actionable visibility into your pipeline health and data quality

Data Observability
Native AI-powered Observability + Quality

Native AI-powered Observability + Quality

Understand the operations of your data, along with multiple quality dimensions, without extra point tool costs

Streamline your data operations

Streamline your data operations

Centralize alerts, incident management, and collaboration workflows into a single workspace

Prevent issues from impacting the business

Prevent issues from impacting the business

Proactively catch quality issues, reduce MTTD and MTTR for pipelines, and accelerate troubleshooting

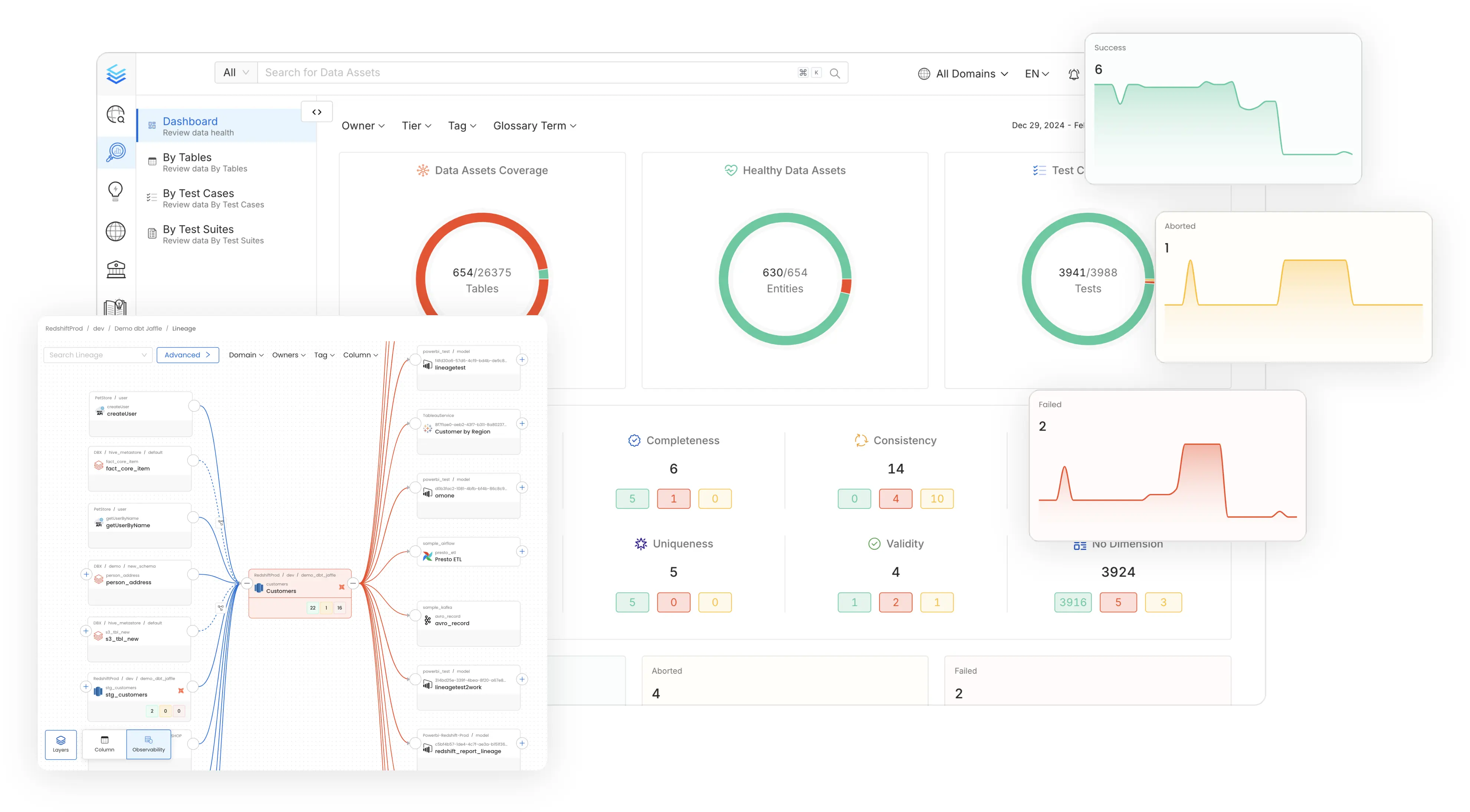
Understand all your data and pipelines from a single source of truth

Get visibility on Day 1 through AI and Automation

Automatic Data Profiling
Understand the shape of your data, including NULLs, distributions, and custom metrics
AI-driven Data Quality Tests
Native no-code and SQL tests for accuracy, freshness, and more, generated on Day 1
Real-time data pipeline monitoring
Monitor ETL jobs for errors, quality issues, and failures both upstream & downstream
Health dashboards & reports
Track data quality health trends and analyze incident response performance
[object Object]

Organize the way you assign, track, and fix data issues

Incident management spanning your data teams

Native Incident Manager
Coordinate, assign, and resolve data issues in context and preserve institutional knowledge
Change management alerting
Notify users of schema modifications, ownership shifts, and tagging updates
Customizable notification system
Setup, filter, and triggers alerts to route different owner and team destinations
Collaboration and integrations
Native workflows and discussion threads, integrated with email, Slack, MS Teams, and webhooks
[object Object]

Troubleshoot and fix data operation problems faster

Root cause analysis for pipelines

Anomaly Detection AI
Customizable sensitivity to proactively catch unexpected spikes or drops in unfamiliar data
Actionable lineage and asset views
See pipeline health and quality test results in lineage to troubleshoot upstream and downstream
Impact radius visibility
Understand how ETL failures & quality issues impact downstream tables, dashboards, and ML
APIs and automations
Customize your troubleshooting workflows to adapt the platform to your existing systems
[object Object]

Architected for modern data practices

Designed for changing needs of data teams

AI-Driven Automation

Improve productivity, enforce governance and reduce costs with AI driven automation

Unified Platform

One platform for all your teams for data discovery, observability and governance

Collaborate Around Data

Accelerate development of data assets with social workspaces and knowledge centers

NEW!

Get started with Collate today for free

Get Collate Free

Managed Service for Production Data Teams

Book a Demo